AI Biomarker Platform for Life Sciences

From brain signals to validated biomarkers

AI models that turn sleep and EEG data into validated biomarkers – for research, pharma, and clinical development.

Brain data is everywhere. Usable biomarkers are not.

We are building the AI layer that turns raw neurophysiology signals into validated, regulatory-ready endpoints – starting with sleep.

EEG brain signals transformed through AI into structured neural representations
The Platform

Upload. Analyze. Report.

Upload existing sleep and EEG recordings. Receive automated sleep staging, spectral biomarkers, and structured reports – ready for your research team.

Upload
Bring any EEG recording – PSG, headband, ear-EEG. Auto quality-checked and organized by study.
Analyze
Foundation models extract sleep architecture, spectral biomarkers, and event markers. Automated, reproducible, validated.
Report
Structured biomarker outputs for your research team. Export as reports, data tables, or via API.
app.insai.co/projects
Insai platform project dashboard showing batch EEG analysis and recording overview
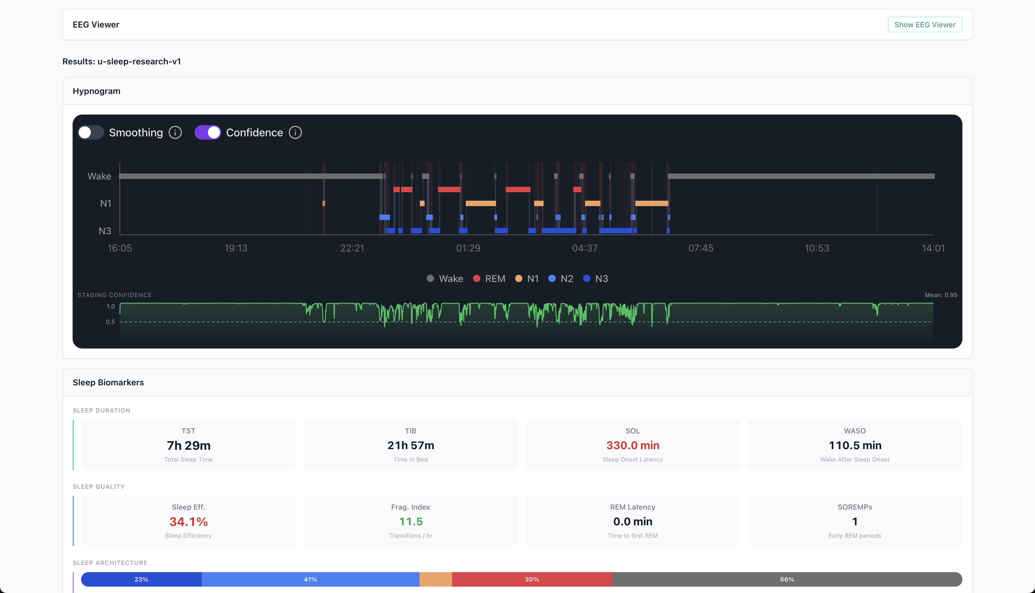
Insai platform showing sleep hypnogram, biomarkers, and recording quality analysis
Insai biomarker reports showing sleep biomarkers, recording quality, and confidence metrics

Available now for clinical research teams with existing EEG data

How It Works

Built end-to-end for real-world brain data

Co-developed wearables, AI biomarker models, and regulatory-ready reports – integrated from the start.

Insai EEG headband Insai ear-EEG device
EEG Wearables
Clinical-grade home monitoring via headband and ear-EEG. Also analyzes existing PSG and legacy EEG recordings.
Biomarker Engine
Foundation models that extract validated biomarkers from sleep EEG.
Biomarker Reports
Structured outputs for regulatory submissions and endpoints
Clinical Study Operations
Scientific Services
Multi-night, at home
Continuous EEG captured in the patient's home. Real biological variability over days and weeks – not single-visit lab snapshots.
Cross-device, cross-condition
Works across headbands, ear-EEG, clinical PSG, and legacy data. Built to generalize across devices, populations, and indications.
Structured for regulatory submission
Biomarker outputs follow GCP-compliant data handling standards. Built for endpoint packages, audit trails, and regulatory review.
Research

Built on peer-reviewed sleep science

Developed with academic labs in sleep medicine and neurophysiology.

U-Sleep
npj Digital Medicine, 2021
High-frequency sleep staging model trained on 15,000+ participants across 16 clinical studies. Supports single EEG + EOG with flexible electrode placement.
Sleep staging Deep learning Cross-dataset
Read paper
SleepFM
Nature Medicine, 2026
Multimodal foundation model trained on 585,000+ hours of polysomnography. Integrates EEG, ECG, EMG, and respiratory signals to identify biomarkers across 130+ health conditions.
Foundation model Multimodal Disease prediction
Read paper
15,000+ participants
585,000+ hours of PSG
130+ health conditions
200,000+ recordings

From peer-reviewed research published in Nature Medicine and npj Digital Medicine.


Collaborators

Let's talk about your program

Whether you're designing a trial, exploring biomarker options, or sitting on neurophysiology data you haven't been able to use, we'd like to hear about it.

Please enter your name
Please enter a valid email
Please enter your company

Something went wrong. Please try again or email us at mark@insai.tech.

Message sent

We typically respond within one business day.

Send another message